Grafana中文版是一款开源的数据分析和可视化软件,它采用GO语言开发,可以帮助用户开展数据监控和统计的工作,并且提供多种不同样式的数据展示图表,方便用户对数据进行观察和分析,有需要的用户敬请下载。

①可视化:快速和灵活的客户端图形具有多种选项。面板插件为许多不同的方式可视化指标和日志。
②报警:可视化地为最重要的指标定义警报规则。Grafana将持续评估它们,并发送通知。
③通知:警报更改状态时,它会发出通知。接收电子邮件通知。
④动态仪表盘:使用模板变量创建动态和可重用的仪表板,这些模板变量作为下拉菜单出现在仪表板顶部。
⑤混合数据源:在同一个图中混合不同的数据源!可以根据每个查询指定数据源。这甚至适用于自定义数据源。
⑥注释:注释来自不同数据源图表。将鼠标悬停在事件上可以显示完整的事件元数据和标记。
⑦过滤器:过滤器允许您动态创建新的键/值过滤器,这些过滤器将自动应用于使用该数据源的所有查询。
启动
下载安装完成后,输入命令 service grafana-server start 启动服务,打开浏览器,输入IP+端口,3000为Grafana的默认侦听端口。
系统默认用户名和密码为admin/admin,第一次登陆系统会要求修改密码,修改密码后登陆,界面显示如下:

添加数据源
首先是添加数据源,点击左上角的grafana图标,示例如下:
PS:选择influxdb作为数据源,需要在influxdb中创建该用户以及对应的数据库!

创建DashBoard
创建好数据源之后,就需要创建DashBoard(仪表盘),可以自定义,也可以导入你需要的仪表盘,官方提供了很多的可选仪表盘。
这里选择jmeter相关的仪表盘,选择导入,示例如下:
①、搜索jmeter仪表盘

②、选择对应的仪表盘ID

③、复制ID,填入导入界面
PS:导入时候需要选择用户组以及对应的数据库!

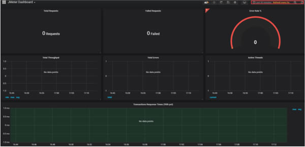
④、展示仪表盘
PS:右上角可以选择数据展示的时间段和刷新频次!

……
【Grafana中文版】Grafana下载 v7.4.2 最新版 >>本地高速下载
>>本地下载